Komparatívne výhody platformy altFINS a aktuálna situácia na trhu
10. 11. 2022
Platforma altFINS ponúka kompletný investičný a pracovný postup so zameraním na hĺbkovú analýzu digitálnych aktív. Jej cieľom je umožniť investorom jednoducho nájsť a realizovať ziskové obchodné operácie na burzách. Slúži pre aktívnych – individuálnych aj inštitucionálnych –investorov, ktorí chcú robiť kvalifikované rozhodnutia.
Za svoj prínos k transparentnosti a odbornosti v ešte stále málo prebádanej oblasti kryptoaktív získal altFINS v roku 2020 ocenenie Seal of Excellence a taktiež grant od Európskej rady pre inovácie – EIC¹.
Platformu založil Richard Fetyko na základe vlastnej frustrácie z nedostatku kvalitných nástrojov na vyhľadávanie príležitostí na obchodovanie, vytváranie upozornení, realizáciu obchodných stratégií a monitorovanie výkonnosti portfólia zloženého z digitálnych aktív naprieč burzami. Richard predtým pracoval 14 rokov na Wall Street v New Yorku v oblasti výskumu a vývoja internetových technológií a médií vo viacerých investičných bankách, ako napríklad Janney Montgomery Scott.
Po návrate na Slovensko sa rozhodol svoje finančné, analytické a obchodné skúsenosti preniesť na trh s kryptoaktívami. Počas svojej kariéry bol viackrát zaradený medzi najlepších analytikov v rôznych rebríčkoch: Star Mine Analyst Awards (2. miesto)², The Wall Street Journal Best on the Street (2. a 4. miesto)³. V roku 2022 sa stal exkluzívnym prispievateľom článkov internetového portálu Seeking Alpha⁴.
altFINS svojim registrovaným používateľom umožňuje:
- automatické rozpoznávanie vzorov v grafe – identifikácia 16 bežných vzorov v grafe na základe umelej inteligencie, aj s predikciami,
- analýzu grafov – technická analýza top kryptomien s využitím 5 kľúčových indikátorov: trend, momentum, vzor, objem, podpora a rezistencia,
- dôkladnú analýzu trhu s kryptomenami – analýza viac ako 2 800 mincí (coins) a vyše 6 000 ich párov na základe kombinácií 120 technických ukazovateľov,
- preddefinovanie trhových zobrazení – jednoduché získanie informácií o tom, či je kryptomena v rastúcom trende, momente alebo mimo predvoleného pásma,
- prístup k výskumným správam jednotlivých kryptomien – fundamentálne dáta o danej kryptomene, dlhodobé investičné analýzy kryptomien, hlavných trendov, udalostí,
- vzdelávanie v oblasti obchodovania – séria 10 webinárov, na ktorých sa vyučuje 7 obchodných stratégií.
Ako sa pozerať na súčasnú dynamiku na trhu?
Aktuálna situácia finančným trhom, ako aj trhu s alternatívnymi formami financovania, veľmi nepraje. Každý deň sledujeme pády a červené čísla v grafoch, trhová kapitalizácia kryptomien dokonca klesla z 3 biliónov amerických dolárov na konci roka 2021 až na 1 bilión v lete 2022. Avšak altFINS toto obdobie vníma ako príležitosť. Príležitosť na vyčistenie trhu od projektov, ktoré nestoja na žiadnom reálnom základe.
„Na finančné trhy je potrebné nazerať komplexne, z dlhodobého hľadiska a s odstupom času. Každá kríza v minulosti priniesla ponaučenie, nové sofistikovanejšie produkty a odsunula nabok z trhu časť špekulantov kriviacich trh.“
Najvhodnejší spôsob, ako sa pozerať na cenu finančných inštrumentov v dlhšom časovom období, je prostredníctvom logaritmov. Tradičný lineárny pohľad nesprávne charakterizuje rast, keďže taký rast Bitcoinu sa riadi rovnakými vzorcami rýchleho rastu adaptácie, aké sme videli pri sieťových technológiách v minulosti, napríklad pri internete. To si vyžaduje použitie logaritmickej vizualizácie, aby bolo možné analyzovať skôr percentuálne zmeny ceny než absolútne pohyby. Len cez logaritmickú optiku môžeme odhaliť širší obraz.
V prvých rokoch existencie Bitcoinu zažívali jeho držitelia najväčšiu volatilitu, ako ukazujú výrazné percentuálne pohyby v rokoch 2011, 2013 – 2014 a 2018 – 2019. Napriek tomu vidíme, že investor, ktorý by si toto digitálne aktívum kúpil tesne pred niektorým z jeho cenových poklesov počas extrémnych vrcholov v rokoch 2011, 2014 alebo 2017, by bol na svojej investícii stále v pozitívnej pozícii. V porovnaní s týmito historickými cenovými pohybmi sú nedávne výkyvy relatívne malé. Obdobia krátkodobej volatility teda nie sú pre dlhodobého investora také významné ako pre krátkodobého obchodníka.

Záujem investorov pretrváva
Blockchainové technológie patria do 21. storočia, čo potvrdzujú aj rastúce investície do týchto projektov. V roku 2021 dosiahli 32,1 miliárd dolárov⁵, čo predstavuje viac ako 480% medziročný nárast. Trh s kryptoaktívami sa od polovice 1. štvrťroka 2022 síce výrazne prepadol v dôsledku vojny na Ukrajine či rastúcej inflácie a problémov, ktoré zažíva kryptoekosystémTerra.Investície v prvej polovici roka zostali napriek tomu výrazne nad úrovňou všetkých rokov pred rokom 2021, t. j.v objeme 14,2 miliárd dolárov⁶.
Najväčšie transakcie v prvom polroku uskutočnili investori rizikového kapitálu (venture capital), ktorí vložili 550 miliónov dolárov do spoločnosti Fireblocks poskytujúcej infraštruktúru úschovy digitálnych aktív, 450 miliónov dolárov do spoločnosti ConsenSy, ktorá buduje infraštruktúru pre Ethereum, a 400 miliónov dolárov do krypto burzy FTX.
„Zaujímavá transakcia sa uskutočnila aj v lete tohto roku, kedy kryptoanalytická platforma Messari získala investíciu v objeme 35 miliónov dolárov na základe ohodnotenia spoločnosti 300 miliónov dolárov⁷. To len utvrdzuje altFINS v jeho trhovom potenciáli a taktiež investorov v niekoľkonásobnom zhodnotení ich investície.“
Centrálne banky sa kryptomenami taktiež intenzívne zaoberajú. Reflektujú na trh, postupne zavádzajú regulácie v jednotlivých krajinách na rôznych úrovniach a zároveň prebieha výskum a vývojo hľadom zavádzania národných digitálnych foriem mien (CBDC)⁸– napríklad digitálna forma eura. Vo Švédsku bol v roku 2021 dokonca spustený pilotný projekt v spolupráci so švédskou Riksbank, tzv. e-Krona token⁹, kde hlavnou motiváciou je rastúca digitalizácia a ďalšie zníženie objemu ťažko sledovateľných hotovostných operácií. Všetky tieto kroky prispievajú k vyššej dôveryhodnosti týchto systémov.
altFINS – „Bloomberg“ pre alternatívnych investorov zaujímajúcich sa o digitálne aktíva
altFINS sa snaží vniesť efektivitu do investičného procesu v oblasti digitálnych aktív tým, že pokrýva celý pracovný postup od prvotnej analýzy cez realizáciu obchodu až po monitorovanie svojho portfólia po investovaní. Väčšina konkurencie sa zameriava prevažne na realizáciu obchodov. Zanedbáva však analýzu vo fáze pred obchodovaním, ktorá je kľúčová na zodpovedanie otázky: „Ktoré digitálne aktívum by som mal vlastniť, prečo a kedy?“

altFINS pokrýva kompletnú analýzu pred obchodovaním (skríning a analýza, on-chain dáta, výskum, novinky) a na rozdiel od najväčšieho konkurenta TradingView ponúka:
- jednoduchšiu orientáciu vo výsledkoch analýz, nastavenia filtrov a určenie zoznamu preddefinovaných filtrov,
- automatickú detekciu vzorov v grafe,
- filtrovanie výsledkov skríningu podľa zoznamu sledovaných subjektov podľa portfólia,
- preddefinované filtre,
- rozsiahly popis kryptomien, noviniek, udalostí,
- fundamentálne dáta,
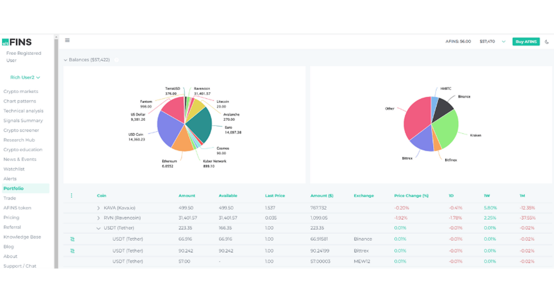
- agregáciu portfólia naprieč burzami,
- vlastné hĺbkové analýzy, výskumy, blogy¹⁰ – kryptomien, trhu a podobne.

Na záver pár ukážok unikátnych funkcií platformy, ktorými sa odlišuje od konkurencie:
1. Pri výbere kryptomeny sa používateľovi zobrazí postranný panel s detailnými informáciami o danej kryptomene, či už základný popis, graf vývoja ceny, obchodovaného objemu s predvolenými indikátormi,alebo jednoducho novinky z trhu.

2. Platforma umožňuje analýzu formácií – detekciu konkrétnych vzorov technickej analýzy v grafe, ktorá môže investorovi poskytnúť informáciu ohľadom predikcie budúceho vývoja cien. Medzi takéto obrazce v grafe patria napríklad: hlava a ramená, obrátená hlava a ramená, dvojitý vrchol, dvojité dno či trojuholníkové, vlajkové alebo obdĺžnikové formácie.

3. Požívateľ si vie jednoducho filtrovať medzi kryptomenami vo svojom portfóliu a takisto medzikryptomenami, o ktoré má záujem.

4. altFINS obsahuje množstvo preddefinovaných obchodných signálov, a zároveň každý používateľ si vie nastaviť vlastné preddefinované tzv. screenery, pomocou kombinácií technických ukazovateľov (SMA, EMA, RSI, MACD, ...) a premenných, ako je trhová kapitalizácia, obchodovaný objem a vývoj ceny.

5. Platforma poskytuje komplexný obraz o danom kryptoaktíve. Investor si vie pozrieť popis projektu, históriu, použitú technológiu, expertízu tímu, ďalšie plány a podobne. Pôsobí aj ako informačný portál, kde sa užívateľ dozvie novinky z trhu a taktiež o významných eventoch a udalostiach.

6. Kontinuálne sú na platforme dopĺňané ďalšie funkcie, najmä čo sa týka fundamentálnych dát. Patrí medzi nenapríklad výška tržieb, P/S ratio¹¹, tzv. Total Value Locked¹² = celková uzamknutá hodnota, ktorá sa stala základnou metrikou pre investorov a vypovedá o zdraví daného protokolu. Čím je vyššia hodnota TVL, tým kryptomena disponuje väčším množstvom kapitálu na zaistenie úveru alebo zabezpečenie likvidity, čo zvyšuje jej použiteľnosť a zároveň aj dôveru investorov.

7. Prostredníctvom platformy altFINS vie používateľ sledovať vývoj svojho portfólia naprieč burzami a kryptomenami aj po zrealizovaní obchodu.

Najlepšie je však platformusi aj tak vyskúšať. Registrácia je zdarma, našim registrovaným investorom ponúkla spoločnosť altFINSmožnosť otestovať všetky funkcionality platformy v plnom rozsahu spolu s dostupnou sériou vzdelávacích webinárovna mesiac zdarma.

Máte záujem o AltFINS? Kontaktujte nášho odborníka.
Natália Jašková, Investment Manager
Telefonicky: +421 907 795 808
Emailom: Natalia.jaskova@crowdberry.eu
¹ https://innonews.blog/2020/08/18/liga-vynimocnych-15-spickovych-slovenskych-inovacnych-firiem-s-certifikatom-europskej-komisie/
² https://www.prnewswire.com/news-releases/merriman-curhan-ford-analyst-richard-fetyko-receives-2010-ft---starmine-analyst-award-for-the-internet-software--services-industry-93925159.html
³ https://www.wsj.com/public/resources/documents/best2007-stocks.htm
⁴ https://seekingalpha.com/author/richard-fetyko
⁵ Report KPMG Pulse of Fintech H2 2021
⁶ Report KPMG Pulse of Fintech H1 2022
⁷ https://www.theblock.co/post/162306/crypto-analytics-platform-messari-plots-raise-at-300-million-valuation/
⁸ https://www.atlanticcouncil.org/cbdctracker/
⁹ https://www.riksbank.se/globalassets/media/rapporter/e-krona/2022/e-krona-pilot-phase-2.pdf
¹⁰ https://altfins.com/blog/
¹¹ Poměr ceny k tržbám (P/S) – poměr tržní kapitalizace k tržbám
¹² Celková uzamčená hodnota (TVL) – hodnota kryptoaktiv uložená v protokolu